O Recrutamento e Seleção para uma melhor experiência e usabilidade dos usuários, teve seus conceitos de produtos revisados, além da sua nomenclatura e como eram utilizados de modo geral, dessa forma, seus nomes foram revisados e alterados, além de seu comportamento na plataforma.
O novo Recrutamento e Seleção pode ser acessado de duas maneiras:
Via Autoatendimento, o produto deverá ser listado no Autoatendimento para ser possível de ser acessado através, Da pesquisa, Menu ou Acesso rápido.
Via suíte Gen.te, como os usuários já estão habituados a acessar, continuará o menu Recrutamento e Seleção na suíte Gen.te onde ele redirecionará o usuário ao novo Painel de Recrutamento.
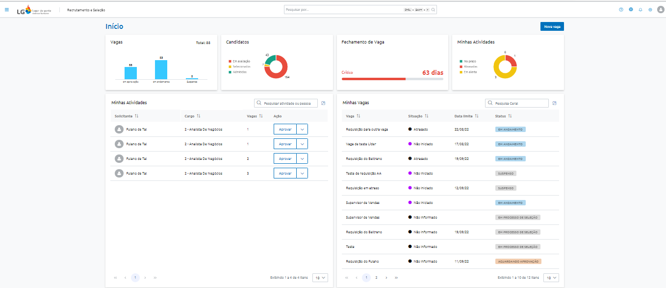
A página de Início do Recrutamento, é dividida em sete seções, sendo elas: Topo, Vagas, Candidatos, Fechamento de Vaga, Minhas Atividades e Minhas Vagas.
A barra de Topo é dividida em: Menu lateral, Lista de produtos do cliente, Logo do cliente, Nome do Produto, Barra de pesquisa, Notificações, Configurações e Foto do usuário.
A opção Menu lateral é composta por duas partes, a Funcionalidades do módulo e Lista de produtos do cliente.
A Funcionalidades do módulo é composta por:
Início;
Painel de Vagas;
Busca de Pessoas;
Incluir Candidato;
Relatórios;
Configurações;
Já a Lista de produtos do cliente, é listado os produtos que o cliente possui acesso, sendo eles:
Recrutamento: O Recrutamento sempre será o primeiro e destacado;
Autoatendimento;
Gestão de Performance;
Treinamento;
Folha de Pagamento;
Central do Colaborador;
Estrutura Organizacional;
Configurações;
O Logo do cliente, que poderá ser customizado no Autoatendimento.
Nome do produto: Recrutamento e Seleção>, que aparecerá como padrão na Barra de pesquisa.
Na Barra de pesquisa onde será possível pesquisar por:
Funcionalidades do produto (reestilizadas ou não) que o usuário possui acesso;
Pessoas da base como Candidato, Colaborador e Ex-colaborador;
Os relatórios do produto;
As vagas cadastradas (que o usuário possua visibilidade);
Além disso, os resultados na Barra de pesquisa virão categorizados, tais como no Autoatendimento:
No ícone Notificações, apresentará as notificações geradas para o usuário, este recurso já esta funcionando no Autoatendimento e continuará o mesmo.
O ícone de Configurações será voltado para o usuário final, com configurações de usabilidade, acessibilidade e idioma:
E por fim a Foto do usuário que apresenta a foto do usuário com a opção de expandir e apresenta as seguintes opções:
Nome completo;
Cargo;
Meus Dados (Profile);
Monitor de tarefas;
Meus termos de aceite;
Sair;
Na seção Vagas é apresentado a quantidade de Vagas e seus respectivos status, sendo eles, Em aprovação, Em andamento e Suspensas, além disso, ao clicar neste Card o usuário será redirecionado a funcionalidade Painel de Vagas.
Nesta seção é possível visualizar a Quantidade de Candidatos em Avaliação, sendo considerado aqueles candidatos que ainda não receberam um status final no processo seletivo. A Quantidade de Candidatos Selecionados para admissão que ainda não foram admitidos e pôr fim a Quantidade de Candidatos Admitidos nos processos seletivos.
Ao clicar neste card, o usuário será redirecionado a funcionalidade Busca de Pessoas.
Na seção Fechamento de Vaga é apresentado o tempo médio de fechamento de vagas do RH, e para isso, uma nova configuração no produto, permitirá as seguintes parametrizações:
Período: permitirá que o cliente defina qual o período o sistema irá considerar para o cálculo do Fechamento de Vaga, além de permitir informar em dias o período desejado, por padrão 30 dias, dessa forma o sistema considerará para o cálculo todos os Processos Seletivos Em Andamento e os Processos Seletivos Concluídos nos últimos X dias;
Tipo de cálculo: SLA irá considerar a quantidade de dias em andamento da Vaga calculado pelo SLA ou Período em Aberto que irá considerar a subtração da Data fim, pela Data início do Processo Seletivo, porém há clientes que não possuem um controle tão rígido de prazo das Vagas e não utilizam o SLA, desta forma, o Fechamento de Vaga permitirá sem impactar o uso do seu produto atual, e assim o sistema não terá de mesclar as duas regras, o cliente poderá optar por qual for mais conveniente;
Indicadores: permitirá o cliente definir a quantidade de dias a ser considerada para apresentar o status dos Indicadores, sendo necessário informar um valor menor de dias para os indicadores mais críticos, como: Aceitável (Inferior a X dias), Em alerta (Inferior a Y, menor que X dias); e Crítico (Menor que Y dias);
E ao clicar neste card, o sistema deverá redirecionar o usuário a funcionalidade Painel de Vagas, ordenando as Vagas pela quantidade de dias que a Vaga está aberta;
Nesta seção mostrará a Quantidade de Atividades listadas para o usuário no componente Atividades, a Quantidade de atividades com o status Atrasada e a Quantidade de atividades que irão entrar para o status Atrasada nos próximos 7 dias.
Ao clicar nesse card o usuário deverá ser redirecionar a funcionalidade Minhas Atividades no Autoatendimento, filtrado pelo tipo de atividade Requisição;
Além disso, o sistema também deverá apresentar a ação Abrir Vaga nessa seção, de forma que tanto Recrutadores quanto Gestores terão acesso rapidamente a principal funcionalidade do produto.
Esta seção terá como objetivo apresentar todas as atividades pendentes ao usuário logado relacionadas a Recrutamento e Seleção, nela serão listadas apenas as pendências relacionadas ao Processo Parametrizável de Requisição.
Ela é composta por 4 opções de filtragem sendo elas: Solicitante, Cargo, Vagas e Ação.
A opção Solicitante irá apresentar o nome de quem essa atividade está relacionada, considerando:
Aprovar Vaga: O nome do Gestor quem solicitou a Vaga;
Na opção Cargo, será filtrado o Cargo associado a Vaga.
Com a opção Vaga, será mostrado o número de Vagas associado a solicitação.
E na opção Ação, será apresentado a Ação principal relacionada a aquele tipo de atividade, e caso necessário deverá ter ações complementares á aquele tipo atividade, considerando:
Aprovar Vaga;
Ação principal: Aprovar;
Ações secundárias: Reprovar, Verificar Detalhes;
Além disso, as Atividades permitirão realizar buscas em texto, considerando os dados apresentados na tabela, e por fim, haverá um link para a funcionalidade Minhas Atividades do Autoatendimento.
Com Minhas Vagas será apresentado ao usuário logado as suas Vagas, tanto para Recrutadores quando para Gestores, isso não significará que serão apresentadas todas as Vagas que são visíveis ao usuário, sendo listada assim, somente as Vagas que são diretamente relacionadas a aquele usuário.
Ou seja, em Minhas Vagas serão listadas as Vagas nas quais o usuário logado esteja associado como:
Gestor solicitante;
Analista responsável;
Responsável pela aprovação;
Avaliadores;
E para as Vagas listadas serão apresentados os seguintes dados:
Nome da Vaga;
Situação da Vaga;
Data Limite para concluir a Vaga;
Status da Vaga;
Então ao clicar em um item da lista, em uma Vaga, o usuário será redirecionado a tela de Detalhes da Vaga, da vaga selecionada.
Por fim, em Minhas Vagas deverá ter um link para a funcionalidade Painel de Vagas.